万象城awcsport官网
网站首页
中心概况
中心简介
发展历程
建设理念
中心特色
建设规划
中心建设与管理
中心动态
新闻中心
通知公告
师资队伍
队伍建设概况
中心人员
中心主任
教学资源
教学内容
教学资源建设
仿真实验
视频资源
其它资源
成果展示
教改项目
教学获奖
教改论文
课程建设
学生获奖
开放共享
开放管理办法
校外共享
中心安全与管理
安全制度
安全常识
规章制度
教学资源
教学内容
教学资源建设
仿真实验
视频资源
其它资源
当前位置:
网站首页
>>
教学资源
>>
仿真实验
>>
水质
>> 正文
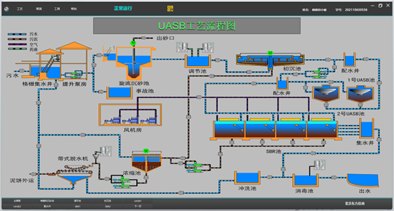
高级污水处理UASB工艺仿真软件
2023年12月19日 16:13 来源: 点击:[]